Примеры использования DRS с иллюстрациями¶
Пример для алгоритма help_overloaded_hypervisors¶
Заданные параметры конфигурации:
METRIC_WEIGHT_CPU = 0.5
METRIC_WEIGHT_MEM = 0.5
METRIC_RESOLUTION = 5
MOVE_SYN_THRESHOLD = 80
MOVE_SYN_DIFF_AFTER = 10
Метрики гипервизоров (числа показывают процентное использование ресурсов определенного типа гипервизора):
Hypervisor |
RAM |
CPU |
|---|---|---|
HV1 |
100 |
60 |
HV2 |
100 |
80 |
HV3 |
70 |
30 |
HV4 |
30 |
50 |
Вычисленная отсортированная синтетическая нагрузка гипервизоров:
Hypervisor |
Score |
|---|---|
HV2 |
90 |
HV1 |
80 |
HV3 |
50 |
HV4 |
40 |
Нагрузка на гипервизорах 1 и 2 не меньше заданного порога, и гипервизоры считаются перегруженными. После проведения оптимизации нагрузка на гипервизорах:
Hypervisor |
Score |
|---|---|
HV1 |
70 |
HV2 |
70 |
HV3 |
60 |
HV4 |
60 |
Пример для алгоритма equal_hypervisors_load¶
Заданные параметры конфигурации:
cpu_weight = 1.0
ram_weight = 0.0
network_weight = 0.0
metrics_time_duration_in_minutes = 5
allowed_load_above_average = 0
Метрики гипервизоров (числа показывают процентное использование ресурсов определенного типа гипервизора):
Hypervisor |
CPU |
|---|---|
HV1 |
100 |
HV2 |
60 |
HV3 |
80 |
HV4 |
50 |
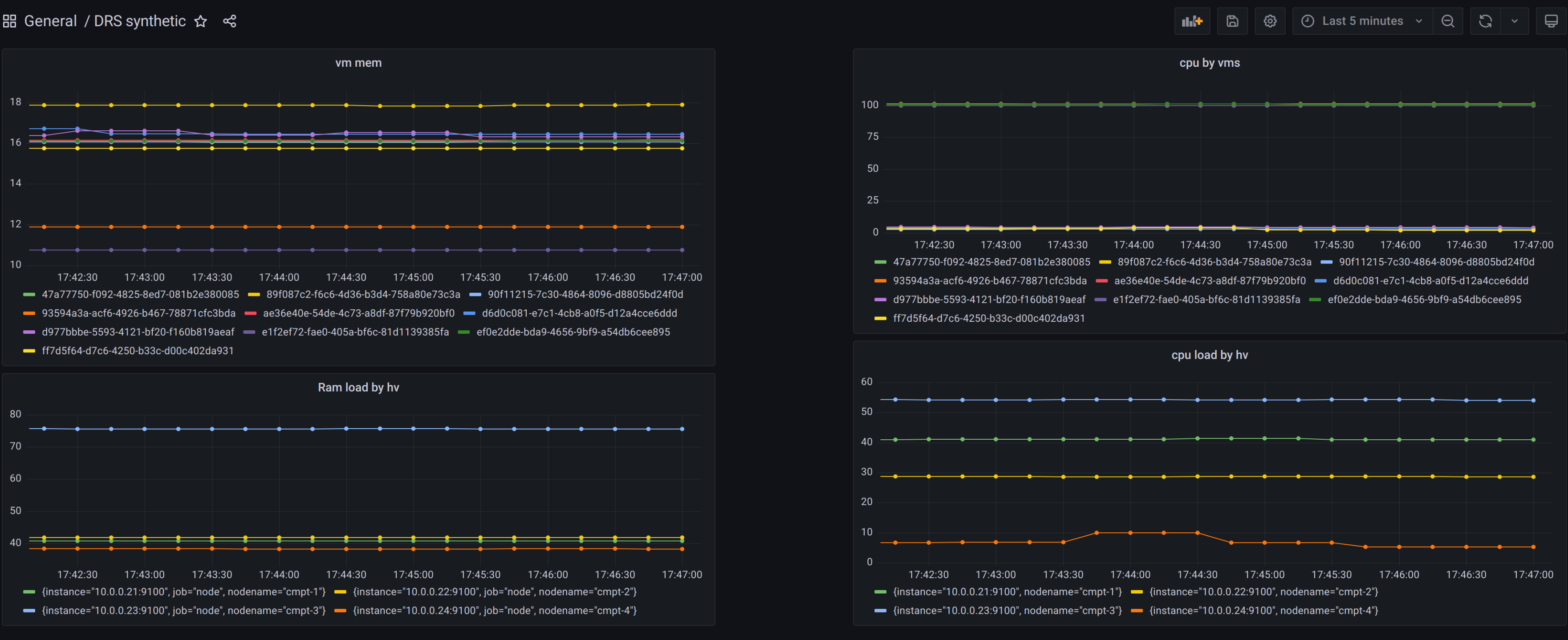
Изначальная нагрузка на гипервизорах:
Изначальная нагрузка на стенде¶
Вычисленная отсортированная синтетическая нагрузка гипервизоров:
Hypervisor |
Score |
|---|---|
HV1 |
100 |
HV3 |
80 |
HV2 |
60 |
HV4 |
40 |
Средняя нагрузка составляет 70 ((100 + 80 + 60 + 40) / 4). Гипервизор нуждается в разгрузке, если его нагрузка не меньше
суммы средней нагрузки и allowed_load_above_average. В данном случае порог составляет 70 (70 + 0). Гипервизоры 1 и 2
будут разгружаться.
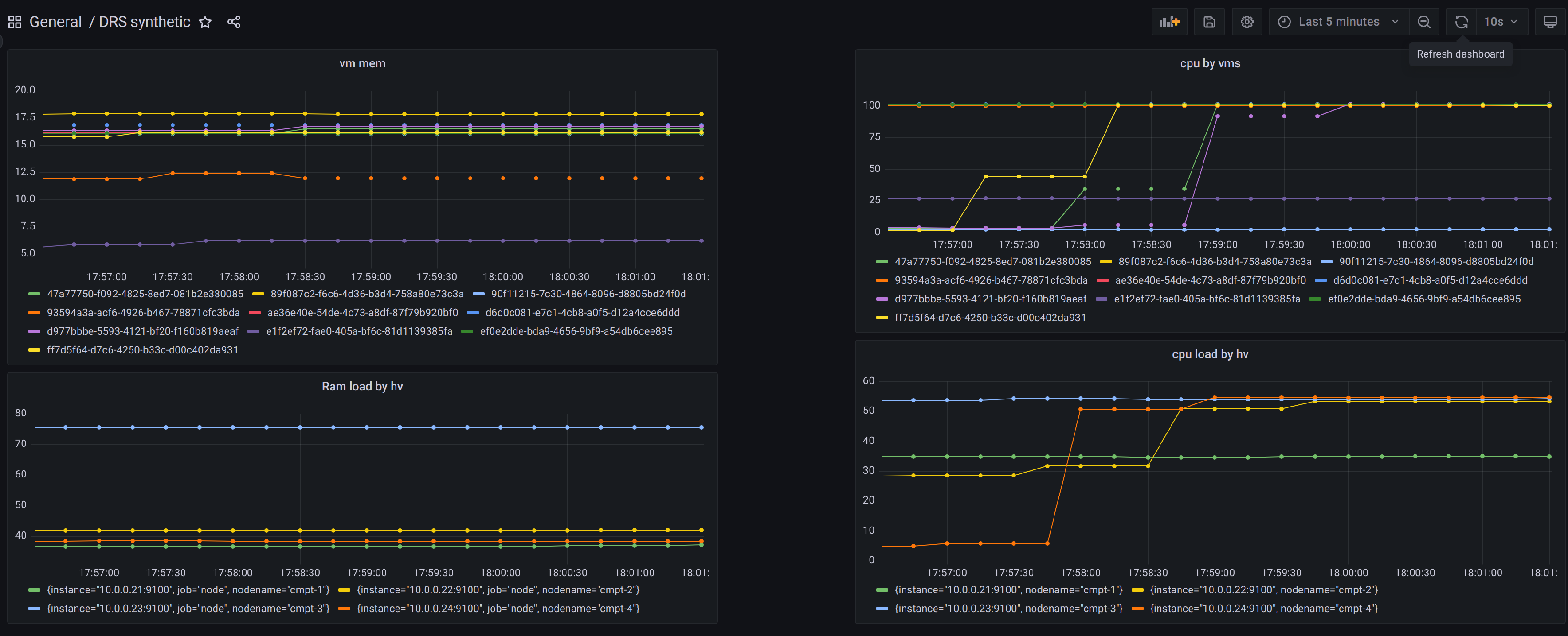
Изменение параметров нагрузки гипервизоров¶
После проведения оптимизации нагрузка на гипервизорах:
Hypervisor |
Score |
|---|---|
HV1 |
70 |
HV2 |
70 |
HV3 |
70 |
HV4 |
70 |
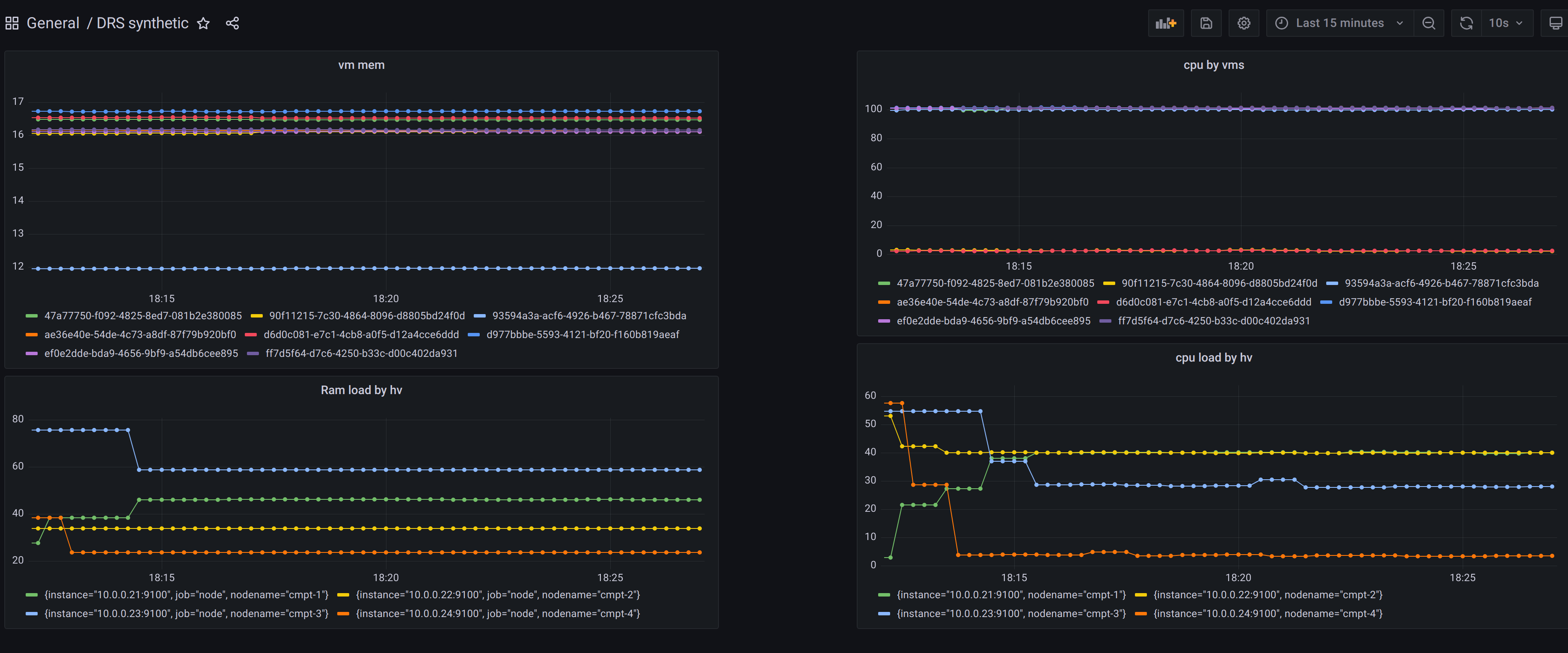
Результат балансировки гипервизоров¶